Hf Monitor Business

Realtime monitoring, recording and analysis of frequency bands

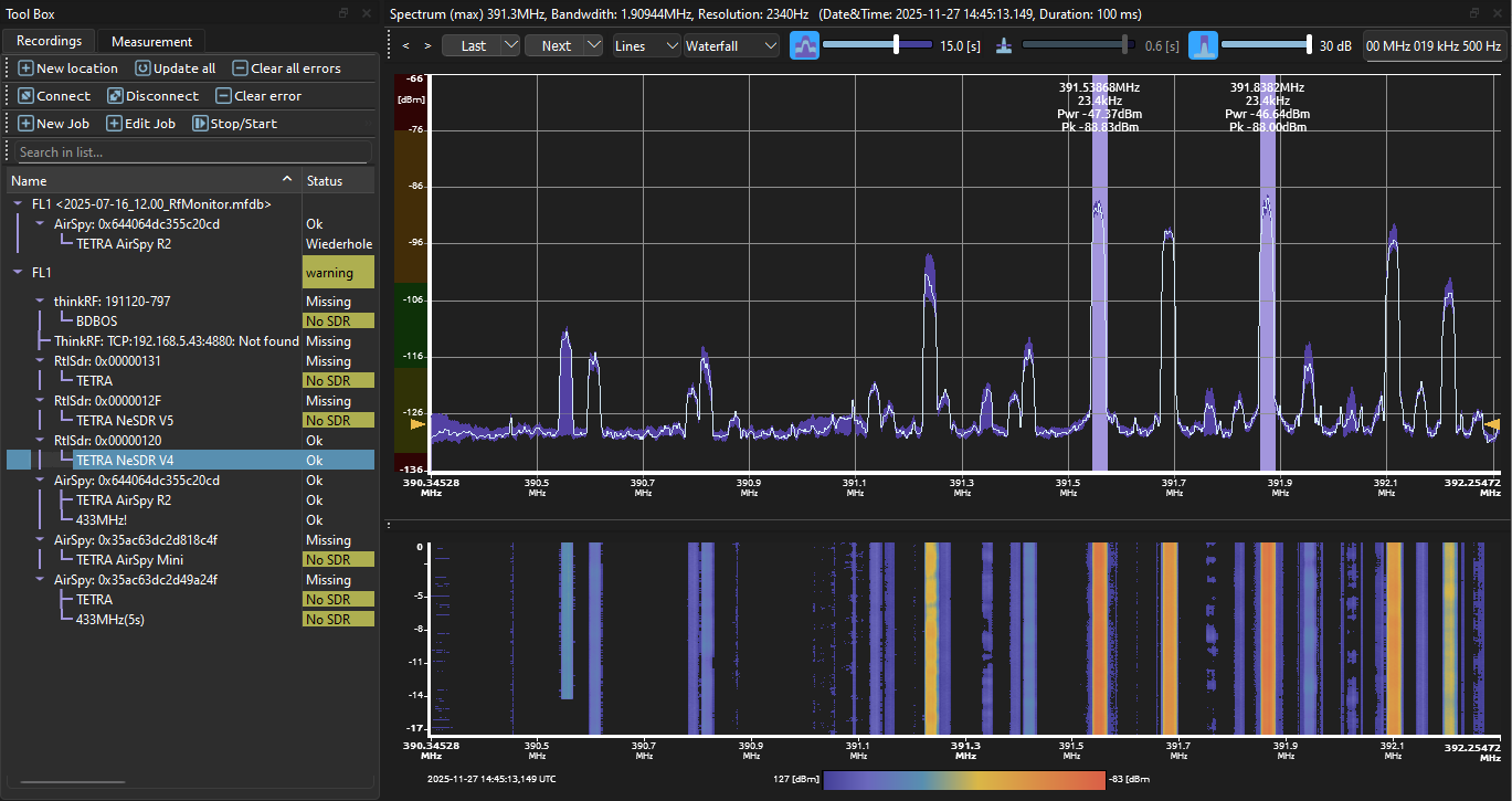
The RF Monitor is designed for 24/7 monitoring of frequency ranges. By continuously analysis the spectrum it is possible to recognize disruptions by interference, unknown or non conforming broadcasts. While the data is processed in real-time it is also saved in a compressed file, so later analysis is possible.

The radio frequency data is captured using detached receiving hardware with pre-processing of the recorded data on a single board computer (SBC). For capture it is possible to use existing measurement equipment or cheap SDRs, which opens up the possibility to cheaply monitor the whole infrastructure, even on different sites.

Events

A key element is the automatic initiation of configurable events which can be used as starting point for a detailed analysis.

  • Noise floor monitoring of frequency ranges over time
  • Power detection of a frequency or frequency range
  • SNR monitoring and carrier monitoring with spectral mask
  • Peak detection over frequency range
Spektrum-Analyse
  • graphical definition of tolerable parameter ranges.
  • graphical view of nonconforming parameters.
  • filtering and search of nonconforming parameters in recorded data.
Evaluation
  • Waterfall diagram
  • Spectrum view
  • RSSI data over time

Software/History request demo license

A valid license is required to use this software.